部署canal的prometheus监控到k8s中
1、grafana的docker部署方式;https://grafana.com/grafana/download?platform=docker
2、prometheus的docker部署方式: https://github.com/prometheus/prometheus
有了现成的docker镜像后,直接部署即可;
k8s中部署prometheus
yml编排文件如下:
---
apiVersion: apps/v1
kind: Deployment
metadata:
annotations:
deployment.kubernetes.io/revision: '16'
k8s.kuboard.cn/displayName: canal-prometheus
k8s.kuboard.cn/ingress: 'false'
k8s.kuboard.cn/service: NodePort
k8s.kuboard.cn/workload: svc-canal-prometheus
creationTimestamp: '2020-11-06T03:09:55Z'
generation: 16
labels:
k8s.kuboard.cn/layer: svc
k8s.kuboard.cn/name: svc-canal-prometheus
name: svc-canal-prometheus
namespace: canal-ns
resourceVersion: '22246892'
selfLink: /apis/apps/v1/namespaces/canal-ns/deployments/svc-canal-prometheus
uid: 4ad37eec-3b36-4107-8ed9-07456abba5ba
spec:
progressDeadlineSeconds: 600
replicas: 1
revisionHistoryLimit: 10
selector:
matchLabels:
k8s.kuboard.cn/layer: svc
k8s.kuboard.cn/name: svc-canal-prometheus
strategy:
rollingUpdate:
maxSurge: 25%
maxUnavailable: 25%
type: RollingUpdate
template:
metadata:
annotations:
kubectl.kubernetes.io/restartedAt: '2020-11-06T14:07:33+08:00'
labels:
k8s.kuboard.cn/layer: svc
k8s.kuboard.cn/name: svc-canal-prometheus
spec:
containers:
- image: prom/prometheus
imagePullPolicy: Always
name: canal-prometheus
terminationMessagePath: /dev/termination-log
terminationMessagePolicy: File
volumeMounts:
- mountPath: /etc/prometheus/prometheus.yml
name: canal-prometheus-volume
subPath: etc/prometheus/prometheus.yml
dnsPolicy: ClusterFirst
restartPolicy: Always
schedulerName: default-scheduler
terminationGracePeriodSeconds: 30
volumes:
- configMap:
defaultMode: 420
items:
- key: prometheus.yml
path: etc/prometheus/prometheus.yml
name: canal-prometheus
name: canal-prometheus-volume
status:
availableReplicas: 1
conditions:
- lastTransitionTime: '2020-11-06T05:30:16Z'
lastUpdateTime: '2020-11-06T05:30:16Z'
message: Deployment has minimum availability.
reason: MinimumReplicasAvailable
status: 'True'
type: Available
- lastTransitionTime: '2020-11-06T05:55:49Z'
lastUpdateTime: '2020-11-06T06:07:43Z'
message: >-
ReplicaSet "svc-canal-prometheus-6f7d7b66c5" has successfully
progressed.
reason: NewReplicaSetAvailable
status: 'True'
type: Progressing
observedGeneration: 16
readyReplicas: 1
replicas: 1
updatedReplicas: 1
此处有一个有趣的点是,k8s中使用configMap进行目录挂载时,一般情况下我们直接挂载到对应的容器目录后,此时目录将会被覆盖,而此时在配置普罗米修斯的文件映射时,则只是挂载到了具体的文件中;主要的配置则是:subPath: etc/prometheus/prometheus.yml,通过subPath的方式可以直接挂载到具体的文件中;
原创声明:作者:赵志浩、个人博客地址:https://zhaozhihao.com
原创声明:笔名:陈咬金、 博客园地址:https://www.cnblogs.com/zh94/
所挂载的具体配置文件的内容如下:
# my global config test
global:
scrape_interval: 15s # Set the scrape interval to every 15 seconds. Default is every 1 minute.
evaluation_interval: 15s # Evaluate rules every 15 seconds. The default is every 1 minute.
# scrape_timeout is set to the global default (10s).
# Alertmanager configuration
alerting:
alertmanagers:
- static_configs:
- targets:
# - alertmanager:9093
# Load rules once and periodically evaluate them according to the global 'evaluation_interval'.
rule_files:
# - "first_rules.yml"
# - "second_rules.yml"
# A scrape configuration containing exactly one endpoint to scrape:
# Here it's Prometheus itself.
scrape_configs:
# The job name is added as a label `job=<job_name>` to any timeseries scraped from this config.
- job_name: 'canal'
# metrics_path defaults to '/metrics'
# scheme defaults to 'http'.
static_configs:
- targets: ['svc-canal-deployer:11112']
主要是配置下对应的canal-deployer的地址即可;
targets: ['svc-canal-deployer:11112']
默认情况下canal-deployer的监控端口就是11112,当然如果你修改过该端口,另当别论了 。
svc-canal-deployer是canal-deployer的server名称,由于canal-deployer此处也是已经部署在k8s了所以直接使用服务名进行访问,由k8s service自动做转发即可,如果此处不是在k8s的话,则直接配置canal-deployer的ip地址即可,一样的。
对应的configMap的创建yml如下:
---
apiVersion: v1
data:
prometheus.yml: >-
# my global config test
global:
scrape_interval: 15s # Set the scrape interval to every 15 seconds. Default is every 1 minute.
evaluation_interval: 15s # Evaluate rules every 15 seconds. The default is every 1 minute.
# scrape_timeout is set to the global default (10s).
# Alertmanager configuration
alerting:
alertmanagers:
- static_configs:
- targets:
# - alertmanager:9093
# Load rules once and periodically evaluate them according to the global
'evaluation_interval'.
rule_files:
# - "first_rules.yml"
# - "second_rules.yml"
# A scrape configuration containing exactly one endpoint to scrape:
# Here it's Prometheus itself.
scrape_configs:
# The job name is added as a label `job=<job_name>` to any timeseries scraped from this config.
- job_name: 'canal'
# metrics_path defaults to '/metrics'
# scheme defaults to 'http'.
static_configs:
- targets: ['svc-canal-deployer:11112']
kind: ConfigMap
metadata:
creationTimestamp: '2020-11-06T03:15:04Z'
name: canal-prometheus
namespace: canal-ns
resourceVersion: '22246778'
selfLink: /api/v1/namespaces/canal-ns/configmaps/canal-prometheus
uid: 2918cb4e-acd6-4c82-9a2e-19e575ba6cea
创建一个专用的Service进行端口映射,此处映射端口为9090
---
apiVersion: v1
kind: Service
metadata:
annotations:
k8s.kuboard.cn/displayName: canal-prometheus
k8s.kuboard.cn/workload: svc-canal-prometheus
creationTimestamp: '2020-11-06T03:11:34Z'
labels:
k8s.kuboard.cn/layer: svc
k8s.kuboard.cn/name: svc-canal-prometheus
name: svc-canal-prometheus
namespace: canal-ns
resourceVersion: '22204370'
selfLink: /api/v1/namespaces/canal-ns/services/svc-canal-prometheus
uid: 6246dafe-f8fd-42ec-8e27-caf38539d35c
spec:
clusterIP: 10.204.71.228
externalTrafficPolicy: Cluster
ports:
- name: prometheus-9090
nodePort: 30018
port: 9090
protocol: TCP
targetPort: 9090
selector:
k8s.kuboard.cn/layer: svc
k8s.kuboard.cn/name: svc-canal-prometheus
sessionAffinity: None
type: NodePort
好了,部署完成,此时访问端口结果如下:

部署grafana
Deployment的yml如下
---
apiVersion: apps/v1
kind: Deployment
metadata:
annotations:
deployment.kubernetes.io/revision: '1'
k8s.kuboard.cn/ingress: 'false'
k8s.kuboard.cn/service: NodePort
k8s.kuboard.cn/workload: web-canal-grafana
creationTimestamp: '2020-11-06T06:10:27Z'
generation: 1
labels:
k8s.kuboard.cn/layer: web
k8s.kuboard.cn/name: web-canal-grafana
name: web-canal-grafana
namespace: canal-ns
resourceVersion: '22247823'
selfLink: /apis/apps/v1/namespaces/canal-ns/deployments/web-canal-grafana
uid: 484350e4-b408-4361-ac27-633f8d815468
spec:
progressDeadlineSeconds: 600
replicas: 1
revisionHistoryLimit: 10
selector:
matchLabels:
k8s.kuboard.cn/layer: web
k8s.kuboard.cn/name: web-canal-grafana
strategy:
rollingUpdate:
maxSurge: 25%
maxUnavailable: 25%
type: RollingUpdate
template:
metadata:
creationTimestamp: null
labels:
k8s.kuboard.cn/layer: web
k8s.kuboard.cn/name: web-canal-grafana
spec:
containers:
- image: grafana/grafana
imagePullPolicy: Always
name: canal-grafana
resources: {}
terminationMessagePath: /dev/termination-log
terminationMessagePolicy: File
dnsConfig: {}
dnsPolicy: ClusterFirst
restartPolicy: Always
schedulerName: default-scheduler
securityContext:
seLinuxOptions: {}
terminationGracePeriodSeconds: 30
再进行一下server代理,yml如下;映射端口为3000端口
---
apiVersion: v1
kind: Service
metadata:
annotations:
k8s.kuboard.cn/workload: web-canal-grafana
creationTimestamp: '2020-11-06T06:10:27Z'
labels:
k8s.kuboard.cn/layer: web
k8s.kuboard.cn/name: web-canal-grafana
name: web-canal-grafana
namespace: canal-ns
resourceVersion: '22247699'
selfLink: /api/v1/namespaces/canal-ns/services/web-canal-grafana
uid: 8cbde138-6855-4eaf-b9cd-8dae72a2efeb
spec:
clusterIP: 10.204.195.124
externalTrafficPolicy: Cluster
ports:
- name: canal-grafana-3000
nodePort: 31010
port: 3000
protocol: TCP
targetPort: 3000
selector:
k8s.kuboard.cn/layer: web
k8s.kuboard.cn/name: web-canal-grafana
sessionAffinity: None
type: NodePort
OK,启动后,访问对应的应用后,效果如图所示:

此时还没有进行grefana的配置,所以无法获取canal的监控信息
Greafana配置canal监控信息
很简单,基本按照官方的说明即可,
新建一个dataSource,选择prometheus,然后填写对应的prometheus的url地址即可。


填写完成后,最后一步则是,grafana中导入 canal的监控指标
此时按照URL的导入方式:https://raw.githubusercontent.com/alibaba/canal/master/deployer/src/main/resources/metrics/Canal_instances_tmpl.json
导入该json文件即可;
不过我在处理的时候,该url导入不可用,所以,如果你也是不可用的话,可以直接
wget https://raw.githubusercontent.com/alibaba/canal/master/deployer/src/main/resources/metrics/Canal_instances_tmpl.json
获取对应的文件内容后,再填写到第二个框中即可;
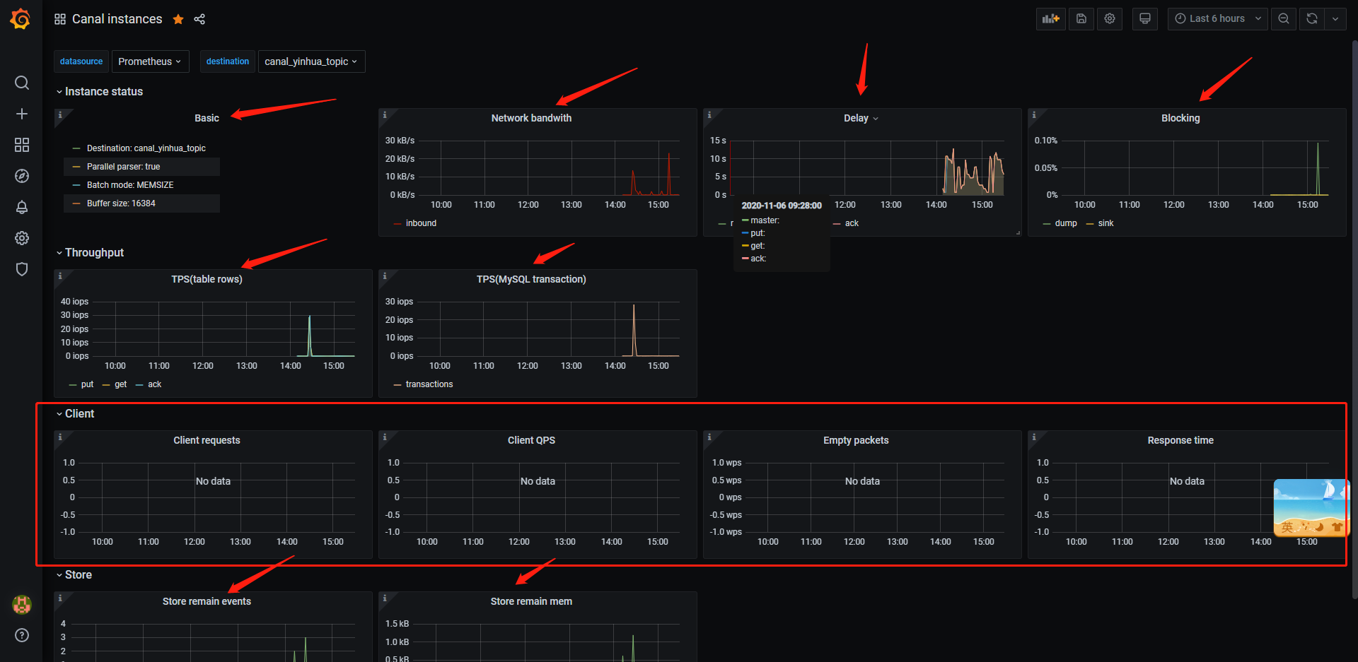
最终的监控效果图

具体各监控指标所表示的含义,直接看github canal文档即可;
由于此处我的canal client并没有直接通过tcp的方式和canal -deployer进行交互,而是直接接入的canal-deployer所吐出来的kakfa数据,所以此处所展示的client指标则为空;
原创声明:作者:赵志浩、个人博客地址:https://zhaozhihao.com
原创声明:笔名:陈咬金、 博客园地址:https://www.cnblogs.com/zh94/
参考链接:
关于普罗米修斯(prometheus)的基本概念
关于Grafana的基本概念
关于canal安装Grafana&prometheus进行监控的说明
关于k8s中目录挂载时不覆盖容器原目录的用法