赵志浩
Published on 2020-11-06 / 52 Visits
0
0

K8S Canal基于Prometheus进行实时指标监控

部署canal的prometheus监控到k8s中

1、grafana的docker部署方式;https://grafana.com/grafana/download?platform=docker
2、prometheus的docker部署方式: https://github.com/prometheus/prometheus
有了现成的docker镜像后,直接部署即可;

k8s中部署prometheus

yml编排文件如下:

---
apiVersion: apps/v1
kind: Deployment
metadata:
  annotations:
    deployment.kubernetes.io/revision: '16'
    k8s.kuboard.cn/displayName: canal-prometheus
    k8s.kuboard.cn/ingress: 'false'
    k8s.kuboard.cn/service: NodePort
    k8s.kuboard.cn/workload: svc-canal-prometheus
  creationTimestamp: '2020-11-06T03:09:55Z'
  generation: 16
  labels:
    k8s.kuboard.cn/layer: svc
    k8s.kuboard.cn/name: svc-canal-prometheus
  name: svc-canal-prometheus
  namespace: canal-ns
  resourceVersion: '22246892'
  selfLink: /apis/apps/v1/namespaces/canal-ns/deployments/svc-canal-prometheus
  uid: 4ad37eec-3b36-4107-8ed9-07456abba5ba
spec:
  progressDeadlineSeconds: 600
  replicas: 1
  revisionHistoryLimit: 10
  selector:
    matchLabels:
      k8s.kuboard.cn/layer: svc
      k8s.kuboard.cn/name: svc-canal-prometheus
  strategy:
    rollingUpdate:
      maxSurge: 25%
      maxUnavailable: 25%
    type: RollingUpdate
  template:
    metadata:
      annotations:
        kubectl.kubernetes.io/restartedAt: '2020-11-06T14:07:33+08:00'
      labels:
        k8s.kuboard.cn/layer: svc
        k8s.kuboard.cn/name: svc-canal-prometheus
    spec:
      containers:
        - image: prom/prometheus
          imagePullPolicy: Always
          name: canal-prometheus
          terminationMessagePath: /dev/termination-log
          terminationMessagePolicy: File
          volumeMounts:
            - mountPath: /etc/prometheus/prometheus.yml
              name: canal-prometheus-volume
              subPath: etc/prometheus/prometheus.yml
      dnsPolicy: ClusterFirst
      restartPolicy: Always
      schedulerName: default-scheduler
      terminationGracePeriodSeconds: 30
      volumes:
        - configMap:
            defaultMode: 420
            items:
              - key: prometheus.yml
                path: etc/prometheus/prometheus.yml
            name: canal-prometheus
          name: canal-prometheus-volume
status:
  availableReplicas: 1
  conditions:
    - lastTransitionTime: '2020-11-06T05:30:16Z'
      lastUpdateTime: '2020-11-06T05:30:16Z'
      message: Deployment has minimum availability.
      reason: MinimumReplicasAvailable
      status: 'True'
      type: Available
    - lastTransitionTime: '2020-11-06T05:55:49Z'
      lastUpdateTime: '2020-11-06T06:07:43Z'
      message: >-
        ReplicaSet "svc-canal-prometheus-6f7d7b66c5" has successfully
        progressed.
      reason: NewReplicaSetAvailable
      status: 'True'
      type: Progressing
  observedGeneration: 16
  readyReplicas: 1
  replicas: 1
  updatedReplicas: 1

此处有一个有趣的点是,k8s中使用configMap进行目录挂载时,一般情况下我们直接挂载到对应的容器目录后,此时目录将会被覆盖,而此时在配置普罗米修斯的文件映射时,则只是挂载到了具体的文件中;主要的配置则是:subPath: etc/prometheus/prometheus.yml,通过subPath的方式可以直接挂载到具体的文件中;

原创声明:作者:赵志浩、个人博客地址:https://zhaozhihao.com

原创声明:笔名:陈咬金、 博客园地址:https://www.cnblogs.com/zh94/

所挂载的具体配置文件的内容如下:

# my global config test 
global:
  scrape_interval:     15s # Set the scrape interval to every 15 seconds. Default is every 1 minute.
  evaluation_interval: 15s # Evaluate rules every 15 seconds. The default is every 1 minute.
  # scrape_timeout is set to the global default (10s).

# Alertmanager configuration
alerting:
  alertmanagers:
  - static_configs:
    - targets:
      # - alertmanager:9093

# Load rules once and periodically evaluate them according to the global 'evaluation_interval'.
rule_files:
  # - "first_rules.yml"
  # - "second_rules.yml"

# A scrape configuration containing exactly one endpoint to scrape:
# Here it's Prometheus itself.
scrape_configs:
  # The job name is added as a label `job=<job_name>` to any timeseries scraped from this config.
  - job_name: 'canal'

    # metrics_path defaults to '/metrics'
    # scheme defaults to 'http'.

    static_configs:
    - targets: ['svc-canal-deployer:11112']

主要是配置下对应的canal-deployer的地址即可;

  • targets: ['svc-canal-deployer:11112']
    默认情况下canal-deployer的监控端口就是11112,当然如果你修改过该端口,另当别论了 。
    svc-canal-deployer是canal-deployer的server名称,由于canal-deployer此处也是已经部署在k8s了所以直接使用服务名进行访问,由k8s service自动做转发即可,如果此处不是在k8s的话,则直接配置canal-deployer的ip地址即可,一样的。

对应的configMap的创建yml如下:

---
apiVersion: v1
data:
  prometheus.yml: >-
    # my global config test 

    global:
      scrape_interval:     15s # Set the scrape interval to every 15 seconds. Default is every 1 minute.
      evaluation_interval: 15s # Evaluate rules every 15 seconds. The default is every 1 minute.
      # scrape_timeout is set to the global default (10s).

    # Alertmanager configuration

    alerting:
      alertmanagers:
      - static_configs:
        - targets:
          # - alertmanager:9093

    # Load rules once and periodically evaluate them according to the global
    'evaluation_interval'.

    rule_files:
      # - "first_rules.yml"
      # - "second_rules.yml"

    # A scrape configuration containing exactly one endpoint to scrape:

    # Here it's Prometheus itself.

    scrape_configs:
      # The job name is added as a label `job=<job_name>` to any timeseries scraped from this config.
      - job_name: 'canal'

        # metrics_path defaults to '/metrics'
        # scheme defaults to 'http'.

        static_configs:
        - targets: ['svc-canal-deployer:11112']
kind: ConfigMap
metadata:
  creationTimestamp: '2020-11-06T03:15:04Z'
  name: canal-prometheus
  namespace: canal-ns
  resourceVersion: '22246778'
  selfLink: /api/v1/namespaces/canal-ns/configmaps/canal-prometheus
  uid: 2918cb4e-acd6-4c82-9a2e-19e575ba6cea

创建一个专用的Service进行端口映射,此处映射端口为9090

---
apiVersion: v1
kind: Service
metadata:
  annotations:
    k8s.kuboard.cn/displayName: canal-prometheus
    k8s.kuboard.cn/workload: svc-canal-prometheus
  creationTimestamp: '2020-11-06T03:11:34Z'
  labels:
    k8s.kuboard.cn/layer: svc
    k8s.kuboard.cn/name: svc-canal-prometheus
  name: svc-canal-prometheus
  namespace: canal-ns
  resourceVersion: '22204370'
  selfLink: /api/v1/namespaces/canal-ns/services/svc-canal-prometheus
  uid: 6246dafe-f8fd-42ec-8e27-caf38539d35c
spec:
  clusterIP: 10.204.71.228
  externalTrafficPolicy: Cluster
  ports:
    - name: prometheus-9090
      nodePort: 30018
      port: 9090
      protocol: TCP
      targetPort: 9090
  selector:
    k8s.kuboard.cn/layer: svc
    k8s.kuboard.cn/name: svc-canal-prometheus
  sessionAffinity: None
  type: NodePort

好了,部署完成,此时访问端口结果如下:

部署grafana

Deployment的yml如下

---
apiVersion: apps/v1
kind: Deployment
metadata:
  annotations:
    deployment.kubernetes.io/revision: '1'
    k8s.kuboard.cn/ingress: 'false'
    k8s.kuboard.cn/service: NodePort
    k8s.kuboard.cn/workload: web-canal-grafana
  creationTimestamp: '2020-11-06T06:10:27Z'
  generation: 1
  labels:
    k8s.kuboard.cn/layer: web
    k8s.kuboard.cn/name: web-canal-grafana
  name: web-canal-grafana
  namespace: canal-ns
  resourceVersion: '22247823'
  selfLink: /apis/apps/v1/namespaces/canal-ns/deployments/web-canal-grafana
  uid: 484350e4-b408-4361-ac27-633f8d815468
spec:
  progressDeadlineSeconds: 600
  replicas: 1
  revisionHistoryLimit: 10
  selector:
    matchLabels:
      k8s.kuboard.cn/layer: web
      k8s.kuboard.cn/name: web-canal-grafana
  strategy:
    rollingUpdate:
      maxSurge: 25%
      maxUnavailable: 25%
    type: RollingUpdate
  template:
    metadata:
      creationTimestamp: null
      labels:
        k8s.kuboard.cn/layer: web
        k8s.kuboard.cn/name: web-canal-grafana
    spec:
      containers:
        - image: grafana/grafana
          imagePullPolicy: Always
          name: canal-grafana
          resources: {}
          terminationMessagePath: /dev/termination-log
          terminationMessagePolicy: File
      dnsConfig: {}
      dnsPolicy: ClusterFirst
      restartPolicy: Always
      schedulerName: default-scheduler
      securityContext:
        seLinuxOptions: {}
      terminationGracePeriodSeconds: 30

再进行一下server代理,yml如下;映射端口为3000端口

---
apiVersion: v1
kind: Service
metadata:
  annotations:
    k8s.kuboard.cn/workload: web-canal-grafana
  creationTimestamp: '2020-11-06T06:10:27Z'
  labels:
    k8s.kuboard.cn/layer: web
    k8s.kuboard.cn/name: web-canal-grafana
  name: web-canal-grafana
  namespace: canal-ns
  resourceVersion: '22247699'
  selfLink: /api/v1/namespaces/canal-ns/services/web-canal-grafana
  uid: 8cbde138-6855-4eaf-b9cd-8dae72a2efeb
spec:
  clusterIP: 10.204.195.124
  externalTrafficPolicy: Cluster
  ports:
    - name: canal-grafana-3000
      nodePort: 31010
      port: 3000
      protocol: TCP
      targetPort: 3000
  selector:
    k8s.kuboard.cn/layer: web
    k8s.kuboard.cn/name: web-canal-grafana
  sessionAffinity: None
  type: NodePort

OK,启动后,访问对应的应用后,效果如图所示:

此时还没有进行grefana的配置,所以无法获取canal的监控信息

Greafana配置canal监控信息

很简单,基本按照官方的说明即可,
新建一个dataSource,选择prometheus,然后填写对应的prometheus的url地址即可。

填写完成后,最后一步则是,grafana中导入 canal的监控指标

此时按照URL的导入方式:https://raw.githubusercontent.com/alibaba/canal/master/deployer/src/main/resources/metrics/Canal_instances_tmpl.json
导入该json文件即可;
不过我在处理的时候,该url导入不可用,所以,如果你也是不可用的话,可以直接
wget https://raw.githubusercontent.com/alibaba/canal/master/deployer/src/main/resources/metrics/Canal_instances_tmpl.json
获取对应的文件内容后,再填写到第二个框中即可;

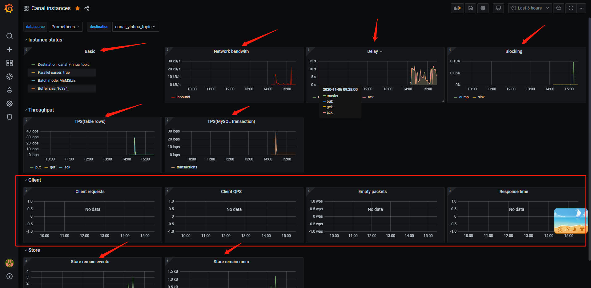
最终的监控效果图

具体各监控指标所表示的含义,直接看github canal文档即可;
由于此处我的canal client并没有直接通过tcp的方式和canal -deployer进行交互,而是直接接入的canal-deployer所吐出来的kakfa数据,所以此处所展示的client指标则为空;

原创声明:作者:赵志浩、个人博客地址:https://zhaozhihao.com

原创声明:笔名:陈咬金、 博客园地址:https://www.cnblogs.com/zh94/

参考链接:
关于普罗米修斯(prometheus)的基本概念
关于Grafana的基本概念
关于canal安装Grafana&prometheus进行监控的说明
关于k8s中目录挂载时不覆盖容器原目录的用法


Comment